Driven by the dual factors of achieving the "dual carbon" goals and building a new-type power system, the Jiangsu Development and Reform Commission recently issued the Notice on Optimizing Industrial and Commercial Time-of-Use Electricity Pricing Structure to Promote Renewable Energy Consumption, Reduce Electricity Costs for Enterprises, and Support Economic and Social Development (SFGJGF [2025] No. 426). By expanding the coverage of time-of-use electricity pricing, adding midday off-peak periods, and optimizing peak-valley price fluctuations, the policy delivers cost-saving incentives to industrial and commercial electricity users and injects robust momentum into the energy storage industry.

Policy Analysis: How does the new time-of-use electricity pricing policy activate the energy storage market?

The latest time-of-use electricity pricing policy in Jiangsu Province is guided by the core principles of "market orientation and user centricity" and reconstructs the ecosystem of industrial and commercial electricity use through four innovative initiatives:
1. Expanded Coverage: For the first time, the policy includes all commercial users and industrial users under 100 kVA into the time-of-use electricity pricing system, encompassing small- and medium-sized market entities such as catering, retail, and small-scale manufacturing, thus providing them flexible choices.
2. Scientific Segmentation of Periods: The policy adds midday off-peak periods from 10:00-14:00 in spring and autumn, and 11:00-13:00 in summer and winter, precisely aligning with photovoltaic power generation peaks to incentivize increased midday use of green electricity. Peak pricing periods are shifted to late afternoon to evening, accurately matching the power shortage during evening peak hours.
3. Strengthened Economic Incentives: The pricing benchmark for time-of-use tariffs is adjusted to "purchase price," significantly expanding the peak-valley price differential, thus increasing arbitrage opportunities in energy storage. Users employing the "two-charge and two-discharge" strategy can shorten their investment payback period.
4. Optimized Electric Vehicle Charging and Discharging Policies: Reverse electricity flow from electric vehicles during peak hours is compensated at coal-based benchmark rates, a targeted measure to facilitate renewable energy consumption.
This policy not only drives industrial and commercial users to transition from "passive electricity consumption" to "proactive load shifting", but also fosters emerging sectors such as smart energy storage, vehicle-to-grid (V2G) interactions, and virtual power plants, accelerating the establishment of a coordinated new-type power system featuring "generation-grid-load-storage" integration.
Duolun Technology’s Energy Storage Solutions: Responding to Policy Demand with Technological Innovation
Targeting the core points of the new policy, Duolun Technology leverages its self-developed industrial-grade liquid-cooling energy storage equipment and smart energy management platform to offer professional customized microgrid solutions that enable multi-dimensional revenue growth, helping users effectively benefit from policy incentives.


Dynamic Electricity Price Response System: Maximizing Peak-Valley Arbitrage Value
Duolun Technology's energy storage system deeply aligns with the new policy’s period design, supporting the "two-charge and two-discharge" strategy:
Efficient Midday Off-peak Energy Storage: Charging during the low-price window from 10:00-14:00, coinciding with photovoltaic power generation peaks, to increase green electricity absorption.
Precise Discharge during Peak Hours: Discharging electricity during high-price windows from 14:00-22:00 in summer and winter, increasing daily arbitrage revenue by over 30%.
AI Algorithm Optimizes Charging and Discharging Strategies in Real Time: The system automatically responds to electricity price fluctuations, achieving reduced lifetime levelized electricity costs.
Integrated Green Transformation Solutions for Industrial and Commercial Users
Addressing differentiated demands of small- and medium-sized commercial and energy-intensive industrial users, Duolun Technology provides a multi-energy complementary system integrating "energy storage + charging + photovoltaics":
Small- and Medium-sized Commercial Scenarios: Providing users with modular energy storage cabinets supporting flexible expansion, combined with time-of-use tariffs to adjust equipment operating periods, reducing electricity costs by 20%-30%.
Energy-intensive Industrial Scenarios: Designing integrated "liquid-cooling energy storage + energy management" solutions for enterprises above 315 kVA, alleviating peak electricity usage pressure and lowering overall costs by 25%.
Smart Microgrid Benchmark Project: Synergizing Policy and Technology

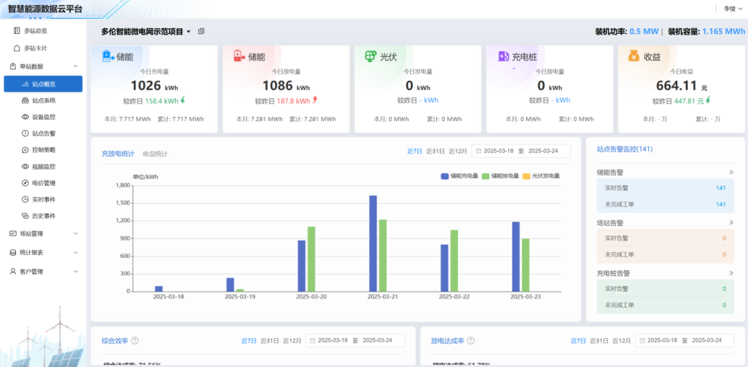
To date, Duolun Technology’s energy storage solutions have been successfully deployed across Jiangsu, Anhui, and beyond, with total installed capacity surpassing 50 MWh. The company’s flagship smart microgrid demonstration project at its headquarters stands as a model for effective policy implementation, featuring a 0.5MW/1.165MWh liquid-cooled storage system operating two daily charge/discharge cycles and managing an average daily throughput of 2.3 MWh. Leveraging midday off-peak pricing, the project has achieved a 30% reduction in annual electricity expenditures.
Song Zhi, General Manager of Duolun Technology’s Manufacturing Base, remarked that Jiangsu’s new time-of-use pricing policy provides a clear commercial pathway for energy storage. Going forward, Duolun Technology will deepen collaboration with grid operators and third-party service providers to lower the initial investment threshold for users, accelerate expansion in pioneering policy regions like the Yangtze River Delta and Pearl River Delta, and target an additional 200 MWh of new storage installations this year, Song added.
In the future, Duolun Technology will continue to leverage technological innovation as its growth engine, aiming to drive the energy storage industry from a "policy incentive period" towards a "market maturity period," and contribute Chinese wisdom to the global green energy transition.


苏公网安备 32011502011140号