在“双碳”目标驱动下,工业领域作为碳排放的 “大户”,企业内部的能源转型需求日益迫切。因此,探寻一条行之有效的解决方案,实现低碳节能、降本增效的协同发展,是工业企业的必经之路。
多伦科技敏锐捕捉行业机遇,凭借在新能源领域的深度布局与技术积累,推出以“工业储能装备+智慧能源数据云平台”为核心的一站式解决方案,为企业提供高效、安全、经济的节能减排路径。
产业升级与能源转型的“双轮驱动”
国家层面近年来密集出台政策,推动储能与微电网发展。2024年《关于新形势下配电网高质量发展的指导意见》明确提出,构建”主电网+配电网+微电网”多级协同的能源体系,支持分布式光伏、储能等新能源就近消纳。江苏省通过先行先试项目,鼓励光储充一体化电站建设,为中小型企业提供补贴与示范经验。
多伦科技积极响应政策号召与产业升级之势,依托“光储充检”生态技术,打造面向企业和中小型园区的工业储能一站式解决方案,助力企业实现能源结构优化与运营成本降低
工业储能:技术与安全的双重保障
阿克斯能源作为多伦科技储能业务的核心载体,面向新型电力储能、工商业储能和民用储能领域,提供储能产品的生产、销售、运营及系统集成服务。此次打造的工业储能解决方案集成分布式光伏发电、液冷储能装备、智慧能源数据云平台,实现多能互补与绿电就地消纳。

智能液冷储能装备采用簇级液冷技术,安全性更优、空间利用率和系统能量密度更高,通过“谷进峰出策略,结合分布式光伏发电,降低企业用电成本。同时,储能装备基于模块化设计,单机容量灵活配置,支持并离网无缝切换,保障关键负荷的供电稳定性。
智慧能源数据云平台基于AI与大数据分析,通过电芯级数据采集,实现热失控预警与电芯安全的实时监控。同时,采用层级管控技术和多级联动保护机制,在系统异常时自动切断故障链路,保障储能设备安全、稳定运行。
示范项目:智能微电网的落地实践

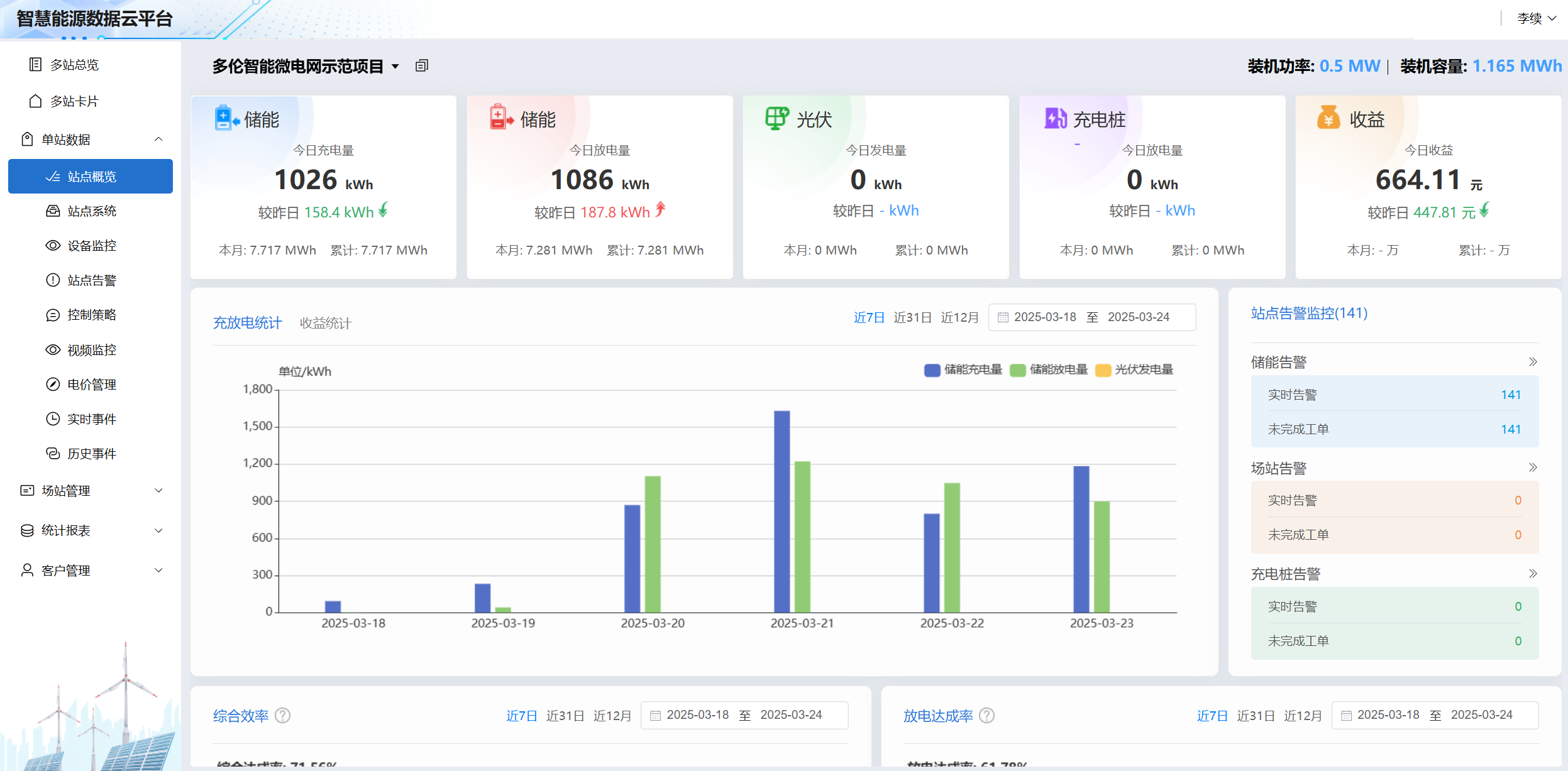
目前,多伦科技已将该工业储能解决方案在南京总部实现了落地,打造智能微电网示范项目。该项目基于公司自身用电特点,配套5台100kW233kWh工商业液冷储能系统,总容量为0.5MW/1.165MWh,年吞吐电量约为839MWh,实现可再生能源就地消纳。同时,通过大数据与AI算法优化充放电策略,结合峰谷电价差异,年降低企业用电成本约30%。
助力企业绿色转型,节能减排
本次打造的一站式工商业储能模板,基于“按需配置、多机联动”的系统架构,可适配各类企业及工业园区,为用户提供快速部署的微电网定制化方案。
在政策红利与技术创新的双重赋能下,多伦科技计划将示范项目经验推广至更多区域,并进一步深化与时代智慧、中汽研等企业的合作,构建自主可控的储能技术生态。通过“硬件+平台+服务”的全链条布局,为中小型企业提供了切实可行的减排路径,推动储能产业向智能化、规模化发展,为“双碳”目标的实现注入企业智慧。


苏公网安备 32011502011140号